Viaduc de Gières
| Viaduc de Gières | ||||
| Géographie | ||||
|---|---|---|---|---|
| Pays | France | |||
| Région | Auvergne-Rhône-Alpes | |||
| Département | Isère | |||
| Commune | Grenoble - Gières | |||
| Coordonnées géographiques | 45° 10′ 52″ N, 5° 47′ 11″ E | |||
| Fonction | ||||
| Franchit | D523 | |||
| Fonction | Pont routier | |||
| Caractéristiques techniques | ||||
| Type | Pont à Dalles Nervurés(PSI-DN) | |||
| Longueur | 105,4 m | |||
| Largeur | 13,00 m | |||
| Hauteur | 5,60 m | |||
| Matériau(x) | Béton précontraint | |||
| Construction | ||||
| Construction | 1967 | |||
| Géolocalisation sur la carte : France
Géolocalisation sur la carte : Isère
Géolocalisation sur la carte : Grenoble-Alpes Métropole
| ||||
Le viaduc de Gières est un pont en béton précontraint situé sur la commune de Gières en Isère. Il permet le franchissement de la D523 et d'un rond-point.
Cet ouvrage a été mis en service en à l'occasion de l'organisation des jeux olympiques d'hiver de 1968 à Grenoble. Son but étant de faciliter l'accès à la station de Chamrousse depuis la rocade Sud de Grenoble, tout en évitant l'engorgement du centre ville.
L'ouvrage a été construit par la société des Grands Travaux Alpins. Cette société fait maintenant partie du groupe Eiffage.
Description de l'ouvrage
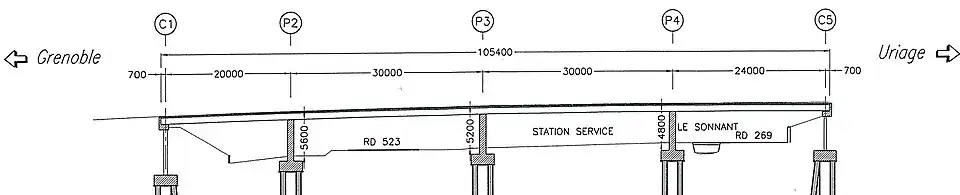
Le viaduc de Gières est un pont courbe de type dalle nervurée en béton précontraint transversalement et longitudinalement. Il est composé de 4 travées de longueur 20 m, 30 m, 30 m, 24 m dans le sens Grenoble-Uriage. Soit une longueur totale de 105,40 mètres et 104 mètres entre appuis de rive. Les piles et culées sont fondées sur 8 ou 10 pieux de 17 mètres de hauteur. Le tablier d'une largeur de 13 m est symétrique par rapport à l'axe longitudinal. Le tablier en béton précontraint est composé de deux nervures de 1,10 m de hauteur.

Les fondations et les appuis
Les fondations

La proximité de l'Isère implique une qualité de sol médiocre. Il est composé principalement d'alluvions déposés par la rivière. Pour assurer la stabilité de l'ouvrage ont été réalisés des fondations profondes de type pieux. Sous chaque pile, des pieux de 17 m soutiennent l'ouvrage. Certains de ces pieux sont inclinés, cela permet de reprendre les efforts horizontaux transmis par le tablier du viaduc (freinage des véhicules...).
La stabilité d'un pieu est assurée par un effort mobilisable en pointe de fondation et un effort mobilisable par frottement latéral
Une semelle en béton armé permet de transmettre les efforts des piles vers les pieux.
Les appuis : piles et culées
Les piles et les culées ont été dimensionnées pour résister, en exploitation comme lors de la phase de construction, aux charges verticales (poids propre, poids des véhicules) et horizontales (freinage des véhicules, vent) transmises par le tablier. Le tablier s'appuie sur 3 piles et 2 culées en béton armé. Les culées servent aussi de mur de soutènement pour retenir la poussée des terres.
Hauteurs des piles et culées
| C1 | P2 | P3 | P4 | C5 |
|---|---|---|---|---|
| 7.00m | 5.60m | 5.20m | 4.80m | 5.30m |
Les appareils d'appuis
Le tablier est simplement posé sur ses appuis. Ces appuis sont réalisés en néoprène fretté et permettent des mouvements (rotation, translation) dans les deux directions. Les frettes métalliques empêchent une trop forte déformation du néoprène.
Lors de visite d'entretien de l'ouvrage, il convient de s'assurer de leur bon état et d'envisager leur changement si nécessaire.
Sur cet ouvrage, cette opération a été réalisée en 2006. Le tablier a été soulevé par des vérins plats permettant le remplacement successif des appareils d'appuis ainsi que la réalisation des bossages jusqu'alors inexistants. Ce travail très délicat nécessite une attention toute particulière pour ne pas endommager la structure du tablier lors du vérinage.
Ces bossages permettent d'assurer une horizontalité et une planéité parfaite au niveau des appareils d'appuis. Ils sont réalisés en béton armé densément ferraillé. Ils faciliteront à l'avenir le remplacement des appareils d'appui.
Le tablier

Le tablier supporte deux voies de circulation de 3,50 m, deux trottoirs de 3,00 m ainsi que les équipements de sécurité nécessaires.
La technique de réalisation retenue à l'époque a été de couler le tablier sur cintre (étaiement de type échafaudage qui soutient le coffrage)
La précontrainte

Ce tablier a été précontraint par post-tension dans les deux sens (longitudinal et transversal).
La précontrainte consiste à comprimer le béton par des câbles d'acier constituant les armatures du béton. En l'absence de véhicule, au repos, le béton est ainsi comprimé et lorsque la structure est sollicitée par la circulation, ces armatures s'allongent et le béton se décomprime sans toutefois se retrouver en traction.
Lors de la construction, précontraindre par post-tension consiste à disposer des câbles de précontrainte dans des gaines incorporées au béton. Lorsque le béton a atteint une résistance suffisante, on tend ces câbles à l'aide de vérins et on les bloque avec des pièces d'ancrages.
Dans le sens transversal, les câbles de précontraintes sont disposés tous les mètres. Dans le sens longitudinal, on trouve 16 câbles par nervure.
La disposition des câbles suit la courbe des moments fléchissant : en travée, ils sont situés en partie basse de la nervure et sur appuis, en partie haute.
L'étanchéité, la chaussée

Dans ce type de pont, il est nécessaire de prévoir une étanchéité parfaite pour assurer une bonne durabilité de l'ouvrage, particulièrement au niveau des câbles de précontrainte très sensibles à la corrosion. La chaussée n'assurant pas cette fonction, une couche d'étanchéité est mise en place entre la dalle et la chaussée. Les eaux pluviales ainsi récoltées sont évacuées par le biais de collecteur.
Des réservations ont été prévues sous le trottoir pour permettre le passage de différents réseaux.
Les joints de dilatation
À chaque extrémité du pont, des joints de dilatation ont été prévus pour permettre les déplacements du tablier (dilatation thermique, effet du freinage, vent, séisme)
Références
- Le béton précontraint
- « Les appareils d'appui »(Archive.org • Wikiwix • Archive.is • Google • Que faire ?)
- DCE viaduc de Gières D05 014 OE - Reprise des équipements et des superstructures - Conseil général de l'Isère - Direction des routes, service maitrise d'ouvrage
Article connexe
Article externe
- Portail Grenoble Métropole
- Portail de la route
- Portail des ponts


