BB 60041
| Exploitant(s) | SNCF |
|---|---|
| Désignation | 040 DF 1 puis BB 60041 |
| Surnom | Brigitte |
| Type | locomotive |
| Motorisation | Diesel |
| Construction | 1 locomotive |
| Constructeur(s) | Régie Renault |
| Mise en service | 29 avril 1952 |
| Effectif | 0 (2005) |
| Retrait | 15 décembre 1970 |
| Disposition des essieux | B'B' |
|---|---|
| Écartement | standard (1 435 mm) |
| Carburant | gazole |
| Moteur thermique | 2 moteurs Renault 565 V12 de 425 ch |
| Transmission | hydromécanique |
| Puissance continue | 495 kW |
| Masse en service | 53,5 t |
| Longueur | 15,960 m |
| Vitesse maximale | 110 km/h |
La BB 60041 est un prototype de locomotive Diesel à deux moteurs et deux transmissions hydromécaniques livré en 1952 à la SNCF par la Régie Renault.
Affecté à la traction de trains de marchandises dans l'ouest de la France, il est radié en 1970 sans connaître de développements, l'évolution des techniques de motorisation rendant son concept obsolète.
Description et carrière
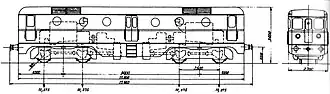
Initialement nommée 040 DF 1, la locomotive reçoit en 1962 l'immatriculation BB 60041. Le même type de caisse, modifié, est employé sur la 040 GA 1 à turbine à gaz, mise en service elle aussi en 1952[1] ; il s'inspire d'un modèle développé à 18 exemplaires par Renault pour deux réseaux à voie métrique africains (Bénin-Niger au Dahomey et Conakry-Niger en Guinée) et se caractérise par la présence de six hublots circulaires sur chaque face latérale[2]. La 040 DF 1 arbore, comme la 040 GA 1 et les 060 DA, une livrée « vert extérieur » à bande jaune.

La locomotive comporte deux moteurs Diesel à douze cylindres en V d'un type déjà largement éprouvé sur des autorails, des locotracteurs ou des camions (Renault 517), mais qui est équipé ici d'un turbocompresseur . La transmission se compose d'une boîte de vitesses mécanique et d'un coupleur hydraulique pour chaque moteur, chaque ensemble entraînant les deux essieux d'un même bogie. Cette disposition augmente les temps et les coûts de maintenance mais permet à la locomotive de poursuivre sa route en cas d'avarie de l'un des deux groupes[3]. La puissance continue de la locomotive s'établit à 495 kW et sa vitesse maximale est fixée à 110 km/h.
Bien que cette locomotive soit unique, elle est équipée de construction pour pouvoir fonctionner en couplage avec un autre engin du même type, ce qui explique par ailleurs la présence des portes d'intercirculation frontales[4].
Le prototype est mis en service en dans la région Nord de la SNCF. En , il est transféré au dépôt d'Alençon (région Ouest)[5] où, dans les années 1960, il assure la traction de trains de marchandises entre Argentan et Le Mans[6]. La locomotive, radiée le 15 décembre 1970, est démolie en 1977 au Mans ; le principe de sa transmission n'est pas retenu et l'apparition de moteurs Diesel puissants, comme celui qui équipe les BB 63000, permet de s'affranchir de la double motorisation, complexe et en définitive coûteuse[7].
La locomotive est surnommée « Brigitte » par les cheminots en raison de la disposition de ses essieux, de type « BB », qui rappelle l'actrice Brigitte Bardot[8].
Modélisme
La BB 60041 a été reproduite à l'échelle HO par l'artisan ApocopA sous forme de transkit (caisse en résine) à monter sur un châssis de son choix[9].
Références
- ↑ Jean-Hubert Lavie, « Trésors d'archives : trois engins extraordinaires des années 1950-60 », Ferrovissime, no 64, , p. 28-29 (lire en ligne).
- ↑ Loïc Fieux, « 060 GA 1 et 2 : beaucoup de bruit pour rien », Correspondances ferroviaires, no 23, , p. 53 (ISSN 1779-4145, lire en ligne).
- ↑ Guy Charmantier et José Banaudo, Les locomotives diesel de ligne de la première génération, vol. 1, Éditions du Cabri, , 311 p. (ISBN 978-2-9088-1613-6), p. 73.
- ↑ Constant 2009, p. 65.
- ↑ Lavie et Canteloup 2019, p. 14.
- ↑ « Le chemin de fer à Alençon : une occasion perdue », La Vie du rail, no 880, , p. 10.
- ↑ « Actualités - Brèves », Rail Passion, no 113, , p. 6.
- ↑ Lavie et Canteloup 2019, p. 12.
- ↑ « Construire la BB 60041 d'ApocopA », Rail Miniature Flash, no 648, , p. 82-87.
Voir aussi
Bibliographie
- Olivier Constant, « La 040 DF 1 - Une solution non retenue », Le Train, no 37 « L'encyclopédie du matériel moteur - tome 6 : locomotives locomoteurs et locotracteurs Diesel (1re partie) », , p. 64-65 (ISSN 1296-5537).
- Jehan-Hubert Lavie et Jean-Robert Canteloup, « Trésors d'archives : la BB 60041 au service des petites lignes de l'Ouest », Ferrovissime, no 102, , p. 12-17.
Article connexe
- Portail du chemin de fer